Multi Smart Structure EA
- Experten
- Andrew Hahn
- Version: 1.0
- Aktivierungen: 10
Multi Smart Structure EA - ICT BOS/CHoCH + Chart Dashboard + 6th Sense Filter
Erstellt von einem Trader mit 16-jähriger Markterfahrung - Keine Black-Box, kein Grid, kein Martingale
Dieser EA verwendet ICT-Strukturmethoden, um BOS/CHoCH-Breaks, Order-Blöcke, Fair-Value-Gaps, gleiche Hochs/Tiefs und Premium/Discount-Zonen zu identifizieren. Die Signale werden nach Druckvolumen und 6th Sense Hybrid gefiltert (0-4 Scoring: DEAD → WEAK → STRONG → EXPLOSIVE → PARABOLIC) für eine Risikoskalierung von 0,5× bis 2×.
Getestet am XAUUSD M5 (19. November 2023 - 23. November 2025)
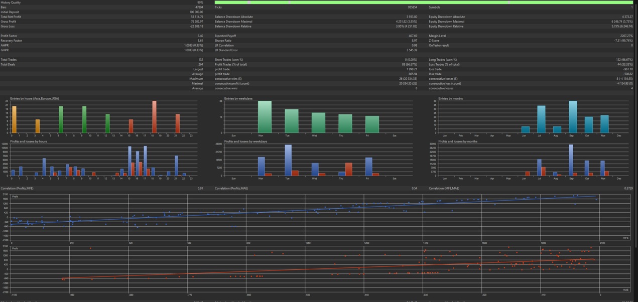
Forward Test (Dez 2023 - Nov 2025) - 100% ungesehene Daten
- Gesamter Nettogewinn: +$53,814.79
- Gewinn-Faktor: 3.40
- Gewinnrate: 66.67%
- Max Drawdown: 5.73%
- Sharpe-Ratio: 8,97
- Erholungsfaktor: 8,61
- Gesamte Trades: 132 (alle long)
Vollständiger 2-Jahres-Backtest (Nov 2023 - Nov 2025)
- Gesamt-Nettogewinn: +$33,597.44
- Gewinn-Faktor: 1,37
- Gewinn-Rate: 53.00%
- Maximaler Drawdown: 12.57%
- Sharpe-Verhältnis: 2.25
- Gesamte Trades: 400
Der Forward-Test übertraf den Backtest deutlich - ein Beweis für eine robuste Parameterauswahl.
Kernsignal-Generator
- BOS / CHoCH Strukturerkennung (90/5 Swing-Konfiguration)
- Order Block Mitigation Einträge (letzte 3 OBs)
- Fair Value Gap-Erkennung (1,5 ATR-Schwelle)
- Premium / Discount Zonenfilter
- Flexible Bestätigungslogik (OB / FVG / Zone / EQ)
Filter
- Druck-Volumen-Filter (480-bar Rückblick)
- 6th Sense Hybrid - Velocity + Pressure Scoring mit Risikoskalierung
- HTF-Struktur-Ausrichtung (H4-Standard)
- Session + Tagesfilter + Freitag Auto-Close
- Nachrichten-Blocker mit Chart-Warnungen (±15 min)
Risiko & Positionsmanagement
- 0,33% Risiko pro Handel (skaliert durch 6th Sense)
- Aufgeteilte Positionen: 67% früher TP @ 5× ATR, 33% Läufer @ 12× ATR
- Breakeven bei 1,0 R:R + Trailing 3,0× ATR
- 38% Margin-Cap + Stop-Level & Volumenvalidierung
Chart Dashboard
- 3-Spalten-Anzeige mit Ampeln und Fortschrittsbalken
- Start/Pause/Stop-Schaltflächen
- Nachrichten-Ticker + 6th Sense Score + Volumen-Perzentil
- Visuelle, Text- oder beide Modi
Enthalten: EA, Standard-.set-Datei, PDF-Anleitung mit Optimierungstipps, zukünftige Updates
Bonus-Geschenk: Kostenlose Drawdown Monitor Utility beim Kauf Jeder Kauf von Multi Smart Structure EA beinhaltet eine kostenlose Lizenz für AddtoitFX Drawdown Monitor v4.0 (im Wert von $189). Dieses Dienstprogramm hilft bei der Überwachung der täglichen und allgemeinen Drawdown-Limits und unterstützt 14 Prop-Firm-Voreinstellungen. Nach dem Kauf kontaktieren Sie den Verkäufer über eine private Nachricht, um die Utility-Datei und Setup-Anweisungen zu erhalten.
Preise & Aktivierungen
- Kauf auf Lebenszeit - $590 (10 Aktivierungen)
- 1-Jahres-Miete - $149
- 6-Monats-Miete - $109
- 3-Monats-Miete - $79
- 1-Monats-Miete - $49
- Kostenlose Demo - nur Chart Dashboard
- ANDREW, Händler
Addtoit->FX | November 2025
Empfohlen: $1,000+ Kapital | 0.25-0.5% Risiko/Handel | 1:100 Hebelwirkung
Funktioniert auf Forex, Gold, Krypto, Indizes | Optimiert für M5-H1
Die bisherige Performance ist kein Indikator für zukünftige Ergebnisse. Testen Sie gründlich in der Demo, bevor Sie live handeln.
