Apex Drawdown Zero
- Experten
- Tshivhidzo Moss Mbedzi
- Version: 2.13
- Aktualisiert: 14 März 2026
- Aktivierungen: 15
Apex Drawdown Zero - Professioneller XAUUSD Range Breakout EA für MetaTrader 5
Überprüfte Live-Performance
Konto-Wachstum: +106.69% | Maximaler Drawdown: 0.39% | Gewinn-Faktor: 3.56 | Erholungsfaktor: 5.89 | Gesamtnettogewinn: $242,287.10 | Live-Handelszeitraum: 18+ Monate
Dies sind echte Live-Kontoergebnisse, die von MyFxBook unabhängig verifiziert wurden - keine simulierte oder Demo-Performance. Die Verifizierungsergebnisse zeigen eine konsistente Leistung unter wechselnden Marktbedingungen.
Überblick über die Strategie
Apex Drawdown Zero ist ein Range Breakout Scalping System, das ausschließlich für XAUUSD auf dem M15 Zeitrahmen entwickelt wurde. Während der asiatischen Sitzung mit geringer Volatilität (02:00-06:00 Serverzeit) bildet der EA eine definierte Preisspanne ab. Wenn der Preis mit Überzeugung aus dieser Spanne ausbricht, steigt er in die Ausbruchsrichtung mit einem festen Stop-Loss ein, der aus der Größe der Spanne berechnet wird. Die Positionen werden am Ende des Tages geschlossen, wenn sie im Gewinn sind. In seiner Standardkonfiguration platziert der EA maximal einen Handel pro Tag.
Es handelt sich um eine unkomplizierte, regelbasierte Strategie ohne versteckte Komplexität. Kein Martingal. Kein Raster. Keine Positionsmittelung. Jeder Handel hat einen definierten Stop-Loss, bevor er eröffnet wird.
Wichtige Sicherheitsmerkmale
Der EA implementiert ein festes Dollar-Risiko pro Handel, wobei die Losgröße so berechnet wird, dass sie einem festgelegten Risikobetrag entspricht, und nicht auf der Grundlage von Verlusten multipliziert wird. Für jeden einzelnen Handel wird ein Stop-Loss gesetzt, ohne Ausnahmen. Die Gewinnschließung am Tagesende verhindert ein Engagement über Nacht. Das System erlaubt maximal einen Handel pro Tag im konservativen Modus. Ein optionaler Range-Qualitätsfilter verhindert Einstiege während schlecht definierter Handelsspannen. Ein optionaler Nachrichtenfilter ist verfügbar, aber in den voreingestellten Konfigurationen standardmäßig deaktiviert.
Was Sie erhalten
Das Paket enthält die Apex Drawdown Zero .ex5 EA-Datei, die für MetaTrader 5 lizenziert ist, ein vollständiges 6-seitiges PDF-Setup-Handbuch mit exakten Parameterwerten, drei optimierte voreingestellte Konfigurationen (Set A, B und C) für unterschiedliche Risikotoleranzen, eine Schritt-für-Schritt-Installationsanleitung, eine vollständige Parameterreferenz, die jede Eingabe erklärt, eine Anleitung zur Brokerauswahl und VPS-Einrichtung sowie lebenslange Updates und Support über MQL5 Messaging.
Voreingestellte Konfigurationen
Es sind drei Konfigurationen enthalten, die alle auf die gleiche XAUUSD M15-Strategie mit unterschiedlichen Risikoparametern abzielen. Set B wird aufgrund seines geringeren Risikoprofils als Ausgangspunkt empfohlen. Set A und Set C bieten ein etwas höheres Risiko für Händler, die das System getestet haben und das Risiko erhöhen möchten. Alle Konfigurationen sind mit den genauen Parameterwerten im beiliegenden Handbuch dokumentiert.
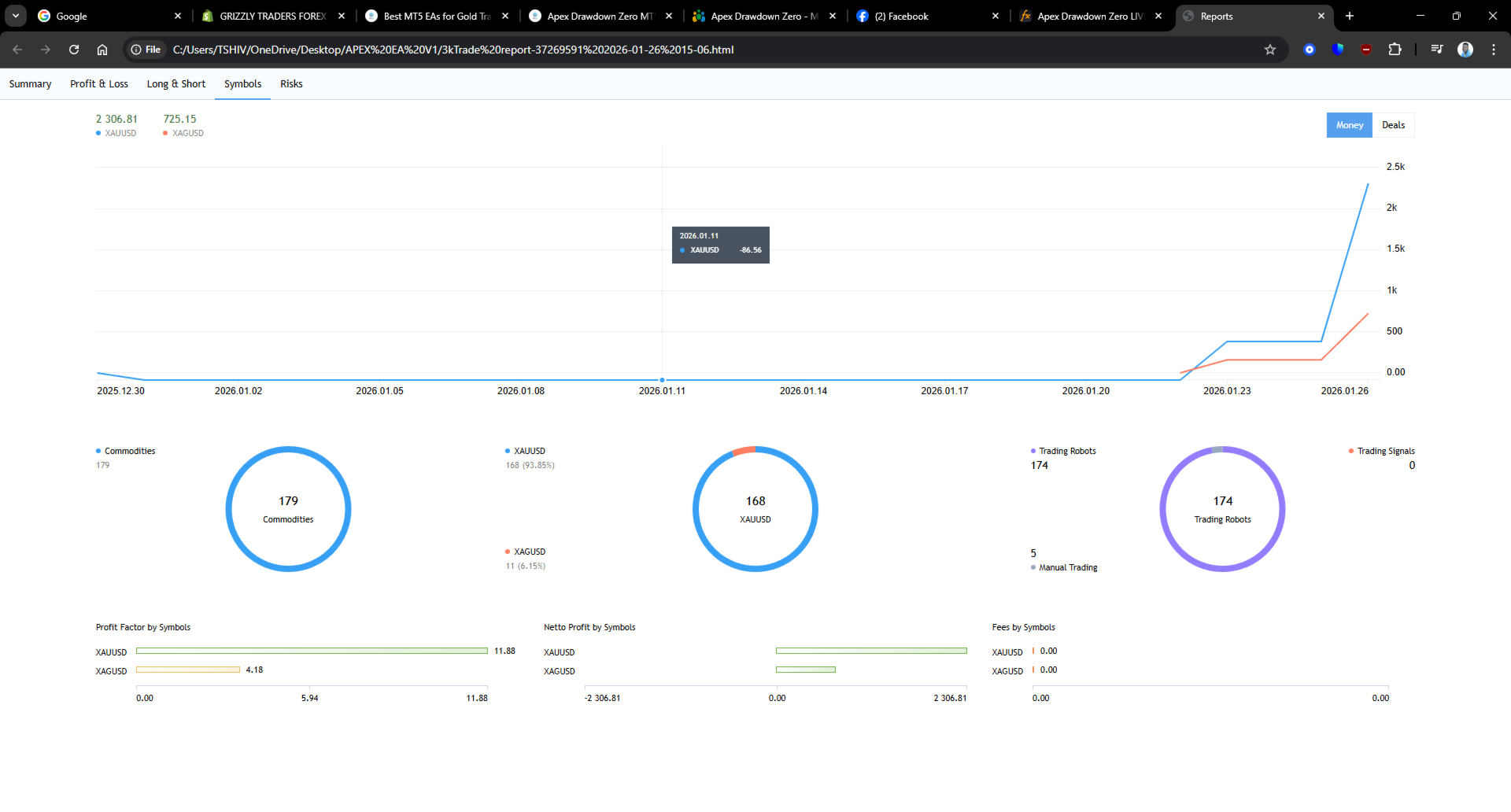
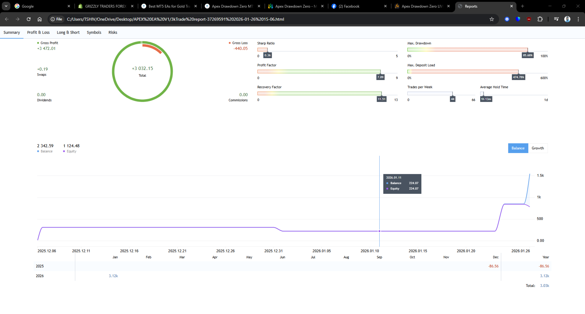
Backtest-Referenz - Januar 2026
Symbol: XAUUSD | Zeitrahmen: M15 | Starteinlage: $500 | Konfiguration: Set B | Broker: RoboForex-Pro
Der Backtest im Januar 2026 ergab einen Gewinn von 1.001 $ bei einem Konto von 500 $, einen Gewinnfaktor von über 2,8, einen maximalen Drawdown von unter 5 % und etwa 30 Trades im Laufe des Monats. Diese Ergebnisse beziehen sich auf einen bestimmten Marktzeitraum und auf die Tickdaten eines bestimmten Brokers. Die Ergebnisse können je nach Broker, Spreads und Marktbedingungen variieren. Testen Sie immer auf einem Demokonto, bevor Sie es live einsetzen.
Hinweis: Die über 18 Monate geprüften Live-Ergebnisse auf MyFxBook stellen die zuverlässigste Leistungsreferenz für diesen EA dar, da sie reale Ausführungsbedingungen unter wechselnden Marktbedingungen widerspiegeln.
Plattform- und Broker-Anforderungen
Plattform: Nur MetaTrader 5 | Symbol: XAUUSD | Erforderlicher Zeitrahmen: M15 | Mindesteinlage: $100 USD | Empfohlene Einlage: $500 USD | Kontotypen: Standard, ECN, Raw Spread | Maximaler Spread: Unter 3 Pips XAUUSD (unter 2 Pips empfohlen) | Ausführung: Marktausführung, STP oder ECN bevorzugt | Minimum Leverage: 1:100
Getesteter Broker: RoboForex-Pro (GMT+2 Serverzeit) | Kompatible Broker: IC Markets ECN, Exness Pro, Pepperstone Razor
Die Konfiguration der Serverzeit ist entscheidend. Der EA verwendet die Serverzeit für sein Fenster zur Bereichserkennung (02:00-06:00) und den Tagesabschluss (23:05). Überprüfen Sie immer die Zeitverschiebung Ihres Brokerservers und passen Sie die EA-Eingaben entsprechend an.
Prop Firm Kompatibilität
Mit einem verifizierten maximalen Drawdown von 0,39 % für das Live-Konto ist dieser EA gut für Bewertungskonten von Prop-Firmen geeignet. Die meisten FTMO-, FundedNext- und ähnlichen Firmenstrukturen erzwingen 5 % tägliche und 10 % Gesamt-Drawdown-Limits. Der konservative Ansatz des EA mit nur einem Trade pro Tag und einem festen Stop-Loss für jede Position sorgt dafür, dass das Drawdown-Risiko streng kontrolliert wird.
Händler, die diesen EA für Prop-Firm-Herausforderungen verwenden, sollten den Parameter RiskAmount im Verhältnis zur Größe ihres Bewertungskontos reduzieren, um die Einhaltung der firmenspezifischen Regeln zu gewährleisten.
Eingabeparameter - Set B Referenz
Bereichserfassung: RangeStartHour 2, RangeStartMin 0, RangeEndHour 6, RangeEndMin 0
Risikomanagement: RiskType 0 (fester Betrag), RiskAmount 50-150 empfohlen für Konten unter $1.000, RiskPercent 1,5, MaxRiskPercent 25,0, StopLossFactor 1,1
Positionsverwaltung: CloseHour 23, CloseMin 5, MaxTradesPerDay 1, AllowEODProfit true
Filter: UseRangeFilter false, MinRangePercent 1.54, MaxRangePercent 1.80, AvoidNewsHours false
Vollständige Parametertabellen für alle drei Konfigurationen finden Sie im Setup-Handbuch.
Häufig gestellte Fragen
Kann ich diese Funktion auch für ein $100-Konto verwenden? Ja. Verringern Sie RiskAmount proportional. Das beiliegende Handbuch enthält eine Anleitung zur Skalierung für kleinere Konten.
Funktioniert er auch bei anderen Paaren als XAUUSD? Nein. Der EA ist ausschließlich für XAUUSD M15 optimiert und wurde nicht für andere Instrumente getestet.
Kann ich einen anderen Zeitrahmen verwenden? Nein. M15 ist erforderlich. Die Bereichserkennung und die Timing-Logik sind nur für diesen Zeitrahmen kalibriert.
Benötige ich einen VPS? Empfohlen. Der EA überwacht bestimmte Zeitfenster und kann Einträge verpassen, wenn Ihr Terminal während des Zeitraums von 02:00-06:00 Uhr für die Bereichsbildung offline ist.
Kann ich mehrere Konfigurationen gleichzeitig ausführen? Nicht empfohlen für dasselbe Konto. Verwenden Sie durchgängig eine Konfiguration.
Unterstützung
Für Support nutzen Sie bitte MQL5 private Nachrichten über das Verkäuferprofil. Antwortzeit innerhalb von 24 Stunden. Englischer Support verfügbar. Alle zukünftigen Versions-Updates sind im Kauf enthalten.
Risiko-Offenlegung
Der Devisen- und Goldhandel birgt ein erhebliches Verlustrisiko und ist nicht für alle Anleger geeignet. Die in der Vergangenheit erzielte Performance, einschließlich verifizierter Live-Ergebnisse und Backtests, ist keine Garantie für die zukünftige Performance. Marktbedingungen, Broker-Spreads, Ausführungsqualität und Server-Latenz beeinflussen die Leistung des EA. Sie können Ihr investiertes Kapital teilweise oder ganz verlieren. Handeln Sie nur mit Mitteln, die Sie sich leisten können, zu verlieren. Dieser EA ist ein Handelswerkzeug und kein System mit garantiertem Einkommen. Der Verkäufer gibt keine Garantien hinsichtlich der zukünftigen Rentabilität.

