Adaptive Grid Engine AGE
- Asesores Expertos
- Thanyacharoen Natphasit
- Versión: 1.64
- Activaciones: 15
✅ 1) Descripción del producto
Adaptive Grid Engine (AGE) v1.64 - Sistema de cuadrícula inteligente con L1 TP + TP promedio
Adaptive Grid Engine (AGE) v1.64 es un sistema de trading flexible y adaptable basado en cuadrícula diseñado para traders que desean una lógica de cuadrícula estructurada con fuertes herramientas de gestión de riesgos.
El EA combina el espaciado de cuadrícula fijo o basado en ATR, filtrado de tendencia EMA, TP directo L1, TP promedio ponderado automático para series multiorden, filtrado de sesión, protección basada en acciones y un panel de control en tiempo real.
AGE sincroniza automáticamente los niveles de toma de beneficios cuando hay varias órdenes abiertas, lo que garantiza una gestión coherente de las series y salidas controladas.
Archivos (Configuración) - XAUUSD
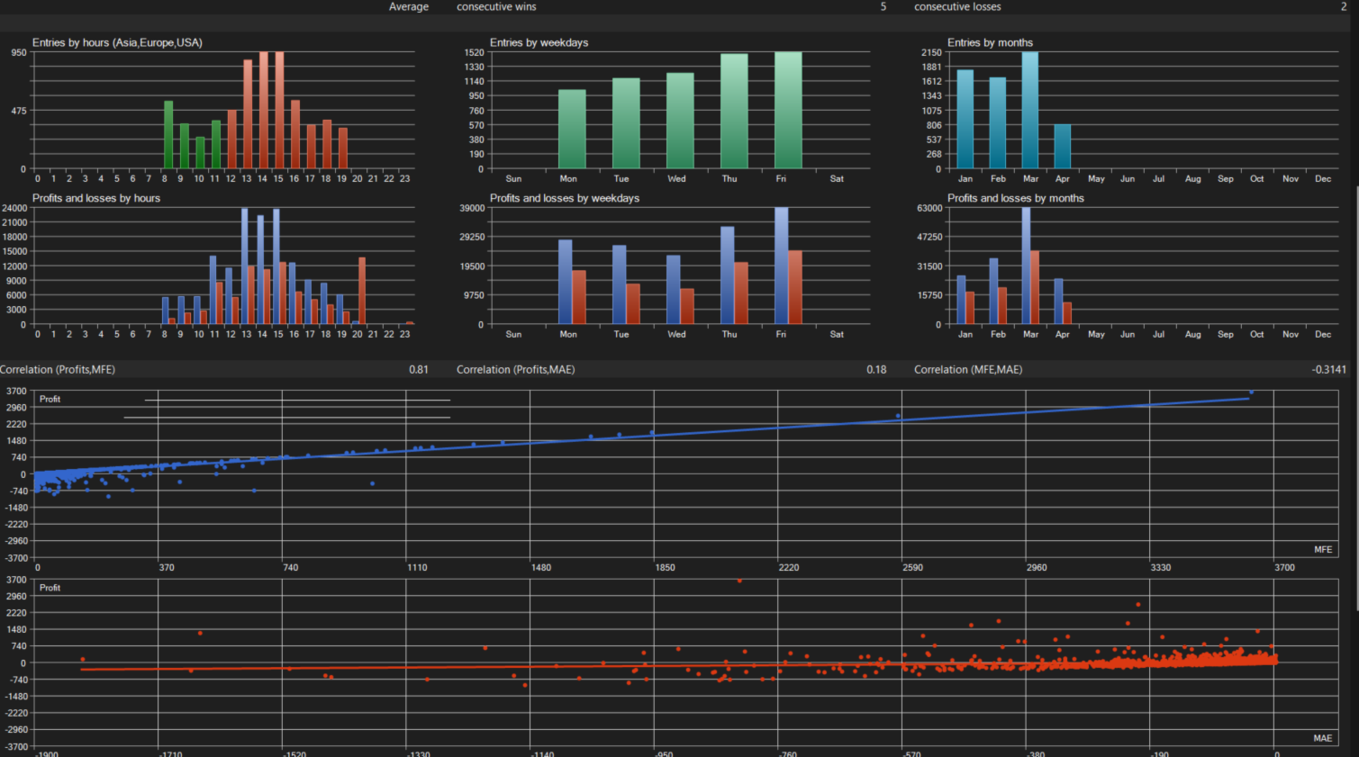
Esta configuración está optimizada paraXAUUSD, especialmente para cuentas a partir de30.000 USDC, y ha sido probada desdeel 01-01-2026 hasta ahora bajo volatilidad real de mercado.
Files:
Características principales
Sistema L1 TP + Average TP
- L1: La primera orden utiliza TP directo
- L2+: EA calcula el precio medio ponderado y actualiza el TP para todas las órdenes
Modo ATR o Cuadrícula Fija
Espaciado adaptativo basado en volatilidad o puntos fijos.
Escalado de lotes Soft-Martingale
Multiplicador controlado con tope de lote máximo.
Filtro de tendencia EMA
Abre nuevas series sólo cuando el precio se alinea con la dirección de la EMA.
Filtro de Sesión
Londres / Nueva York / Solapamiento / Ventanas de sesión personalizadas.
Modos globales de TP y SL
TP por dinero, puntos o % de renta variable.
Stop-loss global basado en renta variable.
Modo TP Exponencial (ExpTP)
TP crece por órdenes, lotes o recuento de series.
Panel de control con botones de modo TP
Estado en tiempo real, estado de la sesión, modo rejilla y estadísticas de series.
✅ 2)Parámetros Explicación
Configuración del lote
InpStartLot - Lote inicial para el primer pedido.
InpUseAutoLot - Habilitar lote automático basado en saldo
InpRiskPer1000 - Riesgo por 1000 de saldo (modo de lote automático)
InpMaxLot - Lote máximo permitido
Ajustes de rejilla
InpGridMode - Parrilla ATR o fija
InpATRPeriod / InpATRTimeframe / InpGridATRMultiplier - Ajustes de cuadrícula ATR
InpFixedGridPoints - Distancia de cuadrícula fija
Escalado de lote
InpLotMultiplier - Multiplicador de martingala suave
InpUseSoftMartingale - Activar la escala controlada
Filtro de tendencias
InpTrendTF / InpEMAPeriod / InpEMAMethod / InpEMAPrice - Filtro de tendencia EMA
TP / SL
InpTP_Mode - TP por dinero, puntos o % de equidad
InpTP_Money / InpTP_Points / InpTP_EquityPercent - Valores TP
InpSL_EquityPercent - Stop-loss global de renta variable
L1 + TP medio
InpUseL1AvgTP - Habilitar L1 TP + Average TP
InpL1TP_Points - TP para la primera orden
InpAvgTP_Points - TP para media multiorden
Filtro de dispersión
InpMaxSpreadPoints - Dispersión máxima permitida
Control de series
InpOneSeriesPerSymbol - Permitir sólo una serie por símbolo
InpMaxOrdersPerSeries - Órdenes máximas permitidas
TP Exponencial
InpExpTP_Mode - ExpTP por órdenes / lotes / series
InpExpTP_Base / InpExpTP_Multiplier / InpExpTP_MaxPower - Ajustes ExpTP
Filtro de sesión
InpSessionMode - Londres / NY / Solapamiento / Personalizado
InpGMTOffset - Desplazamiento GMT del corredor
InpCloseOnSessionEnd - Cierre automático al final de la sesión
Inicio/fin de sesión personalizados
Panel de control
Botones de modo TP, estado de la sesión, modo rejilla, estadísticas de la serie
