Enrique Enguix / Perfil
- Información
|
5+ años
experiencia
|
2
productos
|
8136
versiones demo
|
|
0
trabajos
|
0
señales
|
0
suscriptores
|
No te ayudo a soñar con un backtest bonito.
Te ayudo a no meter dinero en una mentira estadística
| Todos nuestros Asesores Expertos y herramientas: https://www.mql5.com/es/users/envex/seller
| Nuevo Grupo MQL5: https://www.mql5.com/es/messages/01c72081307dda01
| Canal de Telegram: https://t.me/+Jwdm825813I1Nzk0
Te ayudo a no meter dinero en una mentira estadística
| Todos nuestros Asesores Expertos y herramientas: https://www.mql5.com/es/users/envex/seller
| Nuevo Grupo MQL5: https://www.mql5.com/es/messages/01c72081307dda01
| Canal de Telegram: https://t.me/+Jwdm825813I1Nzk0
Amigos
3888
Solicitudes
Enviadas
Enrique Enguix
Stop buying backtests.
This is the single biggest mistake I see in the MQL5 ecosystem.
A smooth equity curve means nothing if it only works on one historical path.
That’s the uncomfortable truth: Most EAs don’t fail because they are “bad”. They fail because they are fragile.
They are fitted to one specific sequence of market events. Change the path — and everything breaks.
This is exactly what AntiOverfit PRO exposes.
Not by adding noise.
Not by randomizing blindly.
But by generating multiple plausible market paths from the same data and asking a much harder question:
What happens when the market doesn’t behave exactly like your backtest?
Same EA.
Different paths.
Very different outcomes.
At that point, you stop looking at profit…
and start looking at robustness.
Because in real trading, you don’t get to choose the path.
—
Stop buying backtests.
Start buying robustness.
—
Robustness validation. Not a promise of future results.
AntiOverfit PRO:
https://www.mql5.com/en/market/product/168279
This is the single biggest mistake I see in the MQL5 ecosystem.
A smooth equity curve means nothing if it only works on one historical path.
That’s the uncomfortable truth: Most EAs don’t fail because they are “bad”. They fail because they are fragile.
They are fitted to one specific sequence of market events. Change the path — and everything breaks.
This is exactly what AntiOverfit PRO exposes.
Not by adding noise.
Not by randomizing blindly.
But by generating multiple plausible market paths from the same data and asking a much harder question:
What happens when the market doesn’t behave exactly like your backtest?
Same EA.
Different paths.
Very different outcomes.
At that point, you stop looking at profit…
and start looking at robustness.
Because in real trading, you don’t get to choose the path.
—
Stop buying backtests.
Start buying robustness.
—
Robustness validation. Not a promise of future results.
AntiOverfit PRO:
https://www.mql5.com/en/market/product/168279
Enrique Enguix
Clear results. Better decisions.
AntiOverfit PRO turns multiple synthetic-market tests into a single Robustness Score.
It evaluates:
• Original Path Bias
• Consistency
• Downside
• Viability
It’s not about trusting the best result.
It’s about knowing whether the result survives.
AntiOverfit PRO:
https://www.mql5.com/en/market/product/168279
AntiOverfit PRO turns multiple synthetic-market tests into a single Robustness Score.
It evaluates:
• Original Path Bias
• Consistency
• Downside
• Viability
It’s not about trusting the best result.
It’s about knowing whether the result survives.
AntiOverfit PRO:
https://www.mql5.com/en/market/product/168279
Enrique Enguix
AntiOverfit PRO doesn’t measure how much you make.
It measures how robust the result is.
Your EA is compared across many plausible market paths.
The real question:
Is your backtest result normal…
or is it an outlier?
AntiOverfit PRO:
https://www.mql5.com/en/market/product/168279
It measures how robust the result is.
Your EA is compared across many plausible market paths.
The real question:
Is your backtest result normal…
or is it an outlier?
AntiOverfit PRO:
https://www.mql5.com/en/market/product/168279
Enrique Enguix
Synthetic data is not random noise.
AntiOverfit PRO builds synthetic worlds that remain statistically coherent with the original market:
• Return distribution
• Temporal structure
• Market-path coherence
It must not only look similar.
It must behave similarly underneath.
AntiOverfit PRO:
https://www.mql5.com/en/market/product/168279
AntiOverfit PRO builds synthetic worlds that remain statistically coherent with the original market:
• Return distribution
• Temporal structure
• Market-path coherence
It must not only look similar.
It must behave similarly underneath.
AntiOverfit PRO:
https://www.mql5.com/en/market/product/168279
Enrique Enguix
From one market → to many plausible markets.
1. Real historical data
2. Synthetic worlds
3. Same EA on all worlds
4. Robustness analysis
We don’t look for the best result.
We look for consistency across different market realities.
AntiOverfit PRO:
https://www.mql5.com/en/market/product/168279
1. Real historical data
2. Synthetic worlds
3. Same EA on all worlds
4. Robustness analysis
We don’t look for the best result.
We look for consistency across different market realities.
AntiOverfit PRO:
https://www.mql5.com/en/market/product/168279
Enrique Enguix
A good backtest can fool you.
One clean equity curve ≠ robustness.
It’s just one path the market happened to take.
What happens if the path changes?
Because it will.
AntiOverfit PRO:
https://www.mql5.com/en/market/product/168279
One clean equity curve ≠ robustness.
It’s just one path the market happened to take.
What happens if the path changes?
Because it will.
AntiOverfit PRO:
https://www.mql5.com/en/market/product/168279
Enrique Enguix
One month ago, we launched Anti-Overfit Pro on the Market in version 1.0.
One month later, we have reached version 1.32.
During this time, we have published 12 updates on the Market. In other words, we have not even published every internal build we have created. We have worked continuously to solve every issue that came up and, above all, to refine many practical details related to compatibility, panel behavior, different screen types, and overall operational stability.
Today we released another update focused on improving internal efficiency, world-writing speed, and validation speed.
With this version, we consider the launch stage of the product to be essentially complete.
That also means that Anti-Overfit Pro will soon move to its final price, the one we believe this tool truly deserves.
Because, as we explain in the product description, this is not really about 89 dollars. It is about a tool that can help you save a great deal of time and money.
Right now, the product is priced at $89.
Compare that with:
- a typical EA on the Market priced anywhere from $399 to $1999
- and with the $10,000 you may have in your account, which is ultimately what is really at stake
So what does $89 really mean if it gives you information that, when used properly, can be worth far more than that?
For that reason, in the next 24 hours, we will adjust the price of the product.
I also want to thank everyone who genuinely got involved. The people who, instead of leaving a bad review because of a temporary issue, chose to contact me, share what they were seeing, work with me, and help improve the tool. Thanks to that, we have been able to move very quickly and build something that, right now, does not exist in the Market unless you use Anti-Overfit Pro.
And one last important clarification: I did not invent this methodology. I do not want to claim credit for an idea that is not mine. This way of working comes from highly skilled researchers and traders, including people who have even won algorithmic trading championships. They worked in other languages and in other ecosystems. What I wanted to do was bring that methodology into MetaTrader 5 and turn it into a practical, usable, and accessible tool inside MT5.
Thank you to everyone who trusted the project from the beginning.
https://www.mql5.com/en/market/product/168279
One month later, we have reached version 1.32.
During this time, we have published 12 updates on the Market. In other words, we have not even published every internal build we have created. We have worked continuously to solve every issue that came up and, above all, to refine many practical details related to compatibility, panel behavior, different screen types, and overall operational stability.
Today we released another update focused on improving internal efficiency, world-writing speed, and validation speed.
With this version, we consider the launch stage of the product to be essentially complete.
That also means that Anti-Overfit Pro will soon move to its final price, the one we believe this tool truly deserves.
Because, as we explain in the product description, this is not really about 89 dollars. It is about a tool that can help you save a great deal of time and money.
Right now, the product is priced at $89.
Compare that with:
- a typical EA on the Market priced anywhere from $399 to $1999
- and with the $10,000 you may have in your account, which is ultimately what is really at stake
So what does $89 really mean if it gives you information that, when used properly, can be worth far more than that?
For that reason, in the next 24 hours, we will adjust the price of the product.
I also want to thank everyone who genuinely got involved. The people who, instead of leaving a bad review because of a temporary issue, chose to contact me, share what they were seeing, work with me, and help improve the tool. Thanks to that, we have been able to move very quickly and build something that, right now, does not exist in the Market unless you use Anti-Overfit Pro.
And one last important clarification: I did not invent this methodology. I do not want to claim credit for an idea that is not mine. This way of working comes from highly skilled researchers and traders, including people who have even won algorithmic trading championships. They worked in other languages and in other ecosystems. What I wanted to do was bring that methodology into MetaTrader 5 and turn it into a practical, usable, and accessible tool inside MT5.
Thank you to everyone who trusted the project from the beginning.
https://www.mql5.com/en/market/product/168279
Enrique Enguix
AntiOverfit PRO generates synthetic market variations to test if your EA is truly robust or just lucky on one historical sequence. In this 5-minute tutorial, see exactly how it works and why it matters before buying an expensive EA.
https://www.youtube.com/watch?v=yFZW74KX4Og
https://www.youtube.com/watch?v=yFZW74KX4Og
Enrique Enguix
I don’t want to keep repeating myself with this product or turn this channel into constant promotion, so I’m going to tone that down quite a bit here with AntiOverfit PRO.
But I do want to leave one idea very clear.
For years, I’ve developed and sold Expert Advisors with one very specific obsession: to stay as far away as possible from easy marketing, and to build on robustness, logic, and something I would genuinely be willing to use myself. That has always been my way of doing things.
And that is exactly why AntiOverfit PRO feels so important to me.
Because I do not see it as just another MetaTrader 5 product. I see it as a tool that, honestly, I consider close to essential for anyone who takes this field seriously.
At the end of the day, when someone buys AntiOverfit PRO, they are not just buying software. They are buying a way of approaching this business. They are buying judgment instead of illusion, validation instead of blind faith, and a much more real chance to tell the difference between an EA that only looks good in a backtest and one that may actually stand on solid ground.
That, to me, is where the real value is.
Not in promising easy money, but in offering a tool that helps you spend your money more wisely, filter what you buy more carefully, and get much closer, with real honesty, to the only question that truly matters: whether an EA from the Market could actually work, or only happened to look good.
So yes, I’ll keep mentioning it, but much less. The product is already there for anyone who wants to take a serious look at it. I just wanted to say this once, clearly: very few things I’ve released have felt this necessary to me.
https://www.mql5.com/en/market/product/168279
But I do want to leave one idea very clear.
For years, I’ve developed and sold Expert Advisors with one very specific obsession: to stay as far away as possible from easy marketing, and to build on robustness, logic, and something I would genuinely be willing to use myself. That has always been my way of doing things.
And that is exactly why AntiOverfit PRO feels so important to me.
Because I do not see it as just another MetaTrader 5 product. I see it as a tool that, honestly, I consider close to essential for anyone who takes this field seriously.
At the end of the day, when someone buys AntiOverfit PRO, they are not just buying software. They are buying a way of approaching this business. They are buying judgment instead of illusion, validation instead of blind faith, and a much more real chance to tell the difference between an EA that only looks good in a backtest and one that may actually stand on solid ground.
That, to me, is where the real value is.
Not in promising easy money, but in offering a tool that helps you spend your money more wisely, filter what you buy more carefully, and get much closer, with real honesty, to the only question that truly matters: whether an EA from the Market could actually work, or only happened to look good.
So yes, I’ll keep mentioning it, but much less. The product is already there for anyone who wants to take a serious look at it. I just wanted to say this once, clearly: very few things I’ve released have felt this necessary to me.
https://www.mql5.com/en/market/product/168279
Enrique Enguix
Monte Carlo Is Not Enough: The Question Almost Nobody Asks When Validating an EA
https://www.mql5.com/en/blogs/post/768419
https://www.mql5.com/en/blogs/post/768419
Enrique Enguix
We’re currently working on improving the visual side of AntiOverfit PRO. Some users pointed out that, on laptops or smaller screens, certain elements could appear too small, making the experience less comfortable than it should be.
I want to correct that properly and release a solid update that fixes this issue in the right way. My goal is for AntiOverfit PRO to be not only a powerful tool, but also clear, comfortable, and enjoyable to use on any setup.
I’m listening closely to user feedback and refining every detail so the final experience feels as polished as possible.
AntiOverfit PRO:
https://www.mql5.com/en/market/product/168279
I want to correct that properly and release a solid update that fixes this issue in the right way. My goal is for AntiOverfit PRO to be not only a powerful tool, but also clear, comfortable, and enjoyable to use on any setup.
I’m listening closely to user feedback and refining every detail so the final experience feels as polished as possible.
AntiOverfit PRO:
https://www.mql5.com/en/market/product/168279
Enrique Enguix
New section coming soon to AntiOverfit PRO
A new Robustness Profile section has been added and will be available in the next update.
Thanks to all the users who are already using the tool and sharing feedback. Your support is what allows this project to keep evolving.
We’ll continue improving AntiOverfit PRO and pushing the idea of robust strategy evaluation even further.
A new Robustness Profile section has been added and will be available in the next update.
Thanks to all the users who are already using the tool and sharing feedback. Your support is what allows this project to keep evolving.
We’ll continue improving AntiOverfit PRO and pushing the idea of robust strategy evaluation even further.
Enrique Enguix
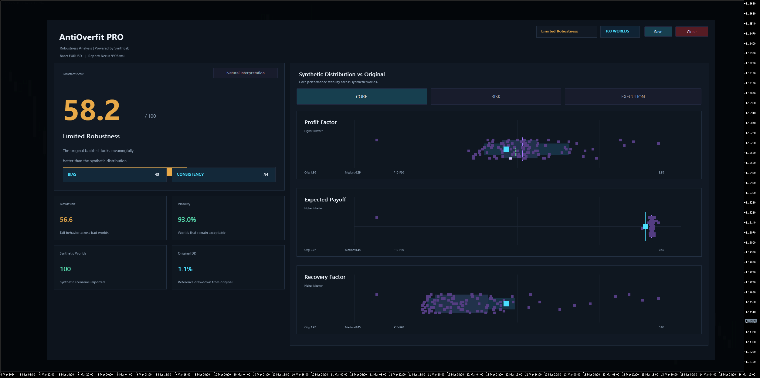
I didn’t want to fall into the contradiction of analyzing other products while avoiding testing my own expert advisor, Nexus.
After evaluating it with this methodology, it obtained a score of 58.2. The interpretation is fairly clear: the results remain reasonably mixed under synthetic variation, but the original backtest still appears stronger than the synthetic distribution, which suggests some degree of path dependence. This is not a confirmation of failure, but rather a useful warning signal.
There is also an important context here. When Nexus was originally designed, I did not yet have this tool or this analytical framework available. Because of that, I don’t see this result as something negative, but rather as a turning point in my own work.
From this point forward, this methodology will not only serve to evaluate third-party systems or study potential EA portfolios, but also to continuously review and improve Nexus itself. Both its internal logic and its parameter sets will gradually evolve to adapt to this more demanding robustness framework.
https://www.mql5.com/en/market/product/90877
After evaluating it with this methodology, it obtained a score of 58.2. The interpretation is fairly clear: the results remain reasonably mixed under synthetic variation, but the original backtest still appears stronger than the synthetic distribution, which suggests some degree of path dependence. This is not a confirmation of failure, but rather a useful warning signal.
There is also an important context here. When Nexus was originally designed, I did not yet have this tool or this analytical framework available. Because of that, I don’t see this result as something negative, but rather as a turning point in my own work.
From this point forward, this methodology will not only serve to evaluate third-party systems or study potential EA portfolios, but also to continuously review and improve Nexus itself. Both its internal logic and its parameter sets will gradually evolve to adapt to this more demanding robustness framework.
https://www.mql5.com/en/market/product/90877
Enrique Enguix
I analyzed a well-known Expert Advisor from the Market, and the results point to very low robustness.
The comparison between the original backtest and the behavior of the same setup on synthetic worlds shows a very clear divergence: the original historical result is significantly higher than the synthetic distribution.
This is usually a sign of dependence on the market path and possible over-optimization based on the specific past for which it was calibrated. When the market path changes, the setup shows fragility.
I'm not saying it will necessarily fail in the future, but the data certainly suggests interpreting it with great caution.
The score obtained, 16.9, is far below what I've seen in some other Expert Advisors, including even some free products that have shown a much more robust response in this type of analysis.
For me, this result suggests a fragile setup, with insufficient robustness and excessive sensitivity to the specific market movement.
This type of configuration should be treated with extreme caution.
The comparison between the original backtest and the behavior of the same setup on synthetic worlds shows a very clear divergence: the original historical result is significantly higher than the synthetic distribution.
This is usually a sign of dependence on the market path and possible over-optimization based on the specific past for which it was calibrated. When the market path changes, the setup shows fragility.
I'm not saying it will necessarily fail in the future, but the data certainly suggests interpreting it with great caution.
The score obtained, 16.9, is far below what I've seen in some other Expert Advisors, including even some free products that have shown a much more robust response in this type of analysis.
For me, this result suggests a fragile setup, with insufficient robustness and excessive sensitivity to the specific market movement.
This type of configuration should be treated with extreme caution.
Enrique Enguix
I’ve just found a hidden gem in the Market using AntiOverfit PRO: a free product that has clearly outperformed several EAs ranked among the top paid products.
It scored 59/100, which is far from common under such a demanding evaluation. What matters is not just the score itself, but what it suggests: this does not look like a product built to fit one specific historical path, but rather a system with genuine adaptive capacity.
It scored 59/100, which is far from common under such a demanding evaluation. What matters is not just the score itself, but what it suggests: this does not look like a product built to fit one specific historical path, but rather a system with genuine adaptive capacity.
Enrique Enguix
2026.03.16
There's a small error in this image; the DD is 12.91%. The image is from a beta version, and there was an error reading the file.
Enrique Enguix
Many users have asked me about the new tool and compared it to traditional Monte Carlo testing, so here is a simple explanation:
Monte Carlo, when understood as a permutation of a strategy’s returns, is still working with the same underlying path, only rearranged. The problem is that many strategies are path dependent, meaning that not only the final result matters, but also the exact path the market took to get there.
The tool I use does not simply permute returns: it generates fully synthetic market histories.
A clear analogy would be this:
Monte Carlo is like taking apart the same road and rebuilding it by rearranging its sections.
Synthetic histories are like building thousands of different roads from scratch.
And for a trading strategy, that changes everything, because surviving variations of a single path is not the same as being exposed to genuinely different plausible paths.
That is the key difference: the goal is not just to see how a system behaves under small rearrangements of the past, but how it holds up across many different plausible market realities.
https://www.mql5.com/en/market/product/168279
Monte Carlo, when understood as a permutation of a strategy’s returns, is still working with the same underlying path, only rearranged. The problem is that many strategies are path dependent, meaning that not only the final result matters, but also the exact path the market took to get there.
The tool I use does not simply permute returns: it generates fully synthetic market histories.
A clear analogy would be this:
Monte Carlo is like taking apart the same road and rebuilding it by rearranging its sections.
Synthetic histories are like building thousands of different roads from scratch.
And for a trading strategy, that changes everything, because surviving variations of a single path is not the same as being exposed to genuinely different plausible paths.
That is the key difference: the goal is not just to see how a system behaves under small rearrangements of the past, but how it holds up across many different plausible market realities.
https://www.mql5.com/en/market/product/168279
Enrique Enguix
📢 NEW! NEXUS Trial Version Available on the HUB
A trial version of NEXUS is now available, designed for easy and risk-free testing.
👉 It comes pre-loaded with a set very similar to the classic version, ideal for testing how the system works without the need for advanced configurations.
🔹 Instrument: EURUSD (automatic prefix/suffix detection)
🔹 First order: fixed at 0.01 lots
🔹 Grid: normal configuration (no changes)
🔹 Valid until: December 31, 2025 (server time)
⚙️ You can download it directly from the HUB, in the downloads section. It's available now!
| NEXUS HUB | Guide, Sets, FAQ & Support: https://www.mql5.com/en/blogs/post/764411
A trial version of NEXUS is now available, designed for easy and risk-free testing.
👉 It comes pre-loaded with a set very similar to the classic version, ideal for testing how the system works without the need for advanced configurations.
🔹 Instrument: EURUSD (automatic prefix/suffix detection)
🔹 First order: fixed at 0.01 lots
🔹 Grid: normal configuration (no changes)
🔹 Valid until: December 31, 2025 (server time)
⚙️ You can download it directly from the HUB, in the downloads section. It's available now!
| NEXUS HUB | Guide, Sets, FAQ & Support: https://www.mql5.com/en/blogs/post/764411
Enrique Enguix
Nexus opened two trades, but no new ones are appearing even though the grid distance has been exceeded. That’s intentional. Nexus is not random — it uses controlled mechanisms, not roulette logic.
In this conservative set, the grid only activates after **four trades** have been opened by standard entry conditions (the base strategies). Until then, grid averaging is disabled.
Right now, either the price must rise, or additional valid entries must appear to complete the initial four trades. Only then will the grid logic engage to average profit.
It’s a conservative setup. I don’t mind if profits take a few days — what matters is preserving the account.
In this conservative set, the grid only activates after **four trades** have been opened by standard entry conditions (the base strategies). Until then, grid averaging is disabled.
Right now, either the price must rise, or additional valid entries must appear to complete the initial four trades. Only then will the grid logic engage to average profit.
It’s a conservative setup. I don’t mind if profits take a few days — what matters is preserving the account.
Enrique Enguix
Following up on yesterday’s explanation, I ran an optimization of the “My Favourite” set — a process I’ll be applying to the other sets as well.
The original Take Profit was relatively low, and a significant portion of profit was being lost to swaps and commissions. It was set at 25% of the ATR. To refine it, I ran a 3D optimization (since 2D didn’t show the relationships clearly).
X-axis: Take Profit from 25% to 200% ATR.
Y-axis: backtest start delay from 0 to 2000 days, in 50-day increments (50 different start dates).
The most robust area emerged around 100% ATR. I’ll be testing this configuration to confirm its consistency.
Development is ongoing — every day brings small improvements. It will never be perfect, but the goal is to make it consistently good enough.
If this change turns out to be a real step forward, it will be uploaded
The original Take Profit was relatively low, and a significant portion of profit was being lost to swaps and commissions. It was set at 25% of the ATR. To refine it, I ran a 3D optimization (since 2D didn’t show the relationships clearly).
X-axis: Take Profit from 25% to 200% ATR.
Y-axis: backtest start delay from 0 to 2000 days, in 50-day increments (50 different start dates).
The most robust area emerged around 100% ATR. I’ll be testing this configuration to confirm its consistency.
Development is ongoing — every day brings small improvements. It will never be perfect, but the goal is to make it consistently good enough.
If this change turns out to be a real step forward, it will be uploaded
: